污水源热泵机组(涡旋式)主要配件品牌及参数


污水源热泵机组(螺杆式)主要配件品牌及参数


污水源热泵在前端热回收系统中运行原理

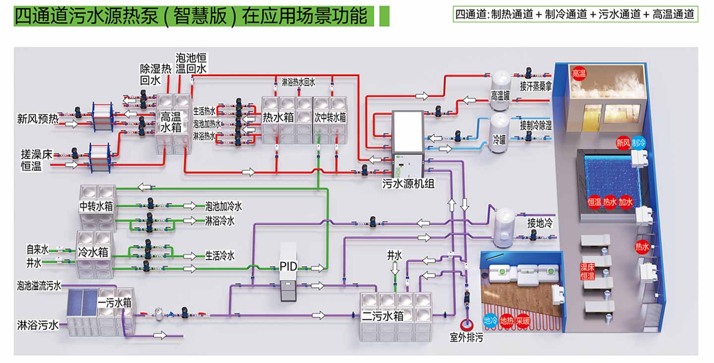
四通道污水源热泵在应用场景功能

四通道污水源热泵优势:1.多温区水箱管理相较常规热水箱节能15%-30%;2多温区定温生产35℃-75℃可设定;3.水箱自动加水、自动补水;4.制热水泵与二污水泵实现循环+直热;5.污水箱污水定温排放;6.设备预报警,提前排查故障;7.机组分为污水端、热水端、冷水段和高温热回收端;8.水泵变频管理;9.设备运行数据分析;10.智慧管控平台实现更多功能管控;11.全机房智慧化管理;12.生产65℃-75℃高温热水;13.实现手机、电脑端操作;14.所有水箱水位管理,热水箱补水管理,污水箱强排管理;15.压缩机污水与制冷模式按量匹配,减少机组频繁启停;16.实现高温污水生产高温热水,低温污水生产低温热水。
四通道功能介绍
通道污水源热泵设备参数表

四通道污水源热泵配件表
四通道污水源热泵尺寸

四通道污水源热泵通道接口
