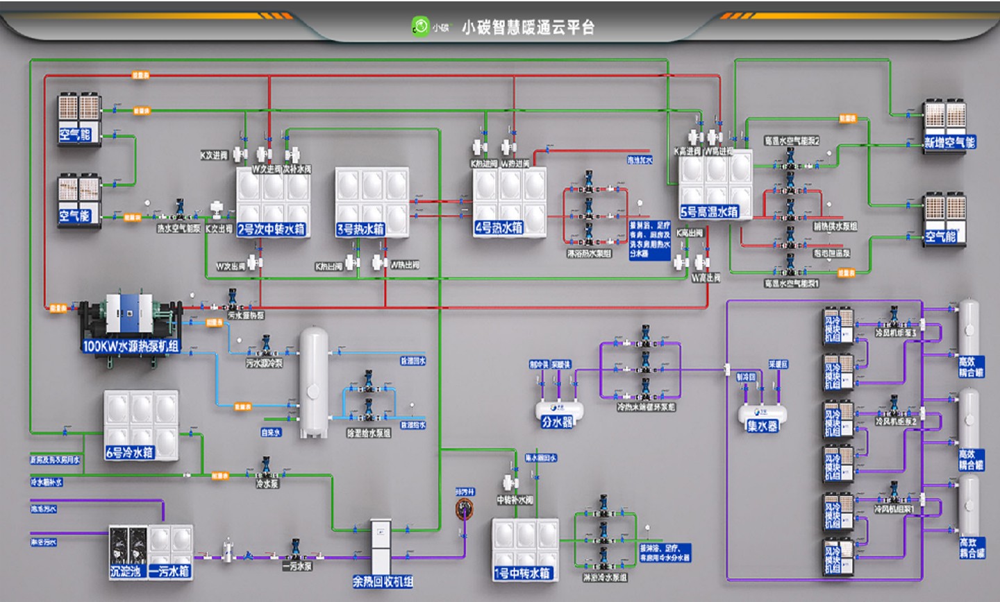
项目案例分析

项目名称:湖北襄阳越汤汇微度假酒店项目

项目面积:12000㎡

项目需求:●淋浴热水 ●泡池恒温 ●空调制冷 ●水区除采暖 ●足疗、客房冷热水

解决方案:空气能+三通道污水源热泵机组 +风冷模块+ PID 热回收机组